Does Panther support querying if an IP belongs in a CIDR?
Last updated: October 30, 2025
QUESTION
Does Panther support querying if an IP belongs in a CIDR?
Example:
select * FROM mytable
where ip in 10.0.0.0/8 ANSWER
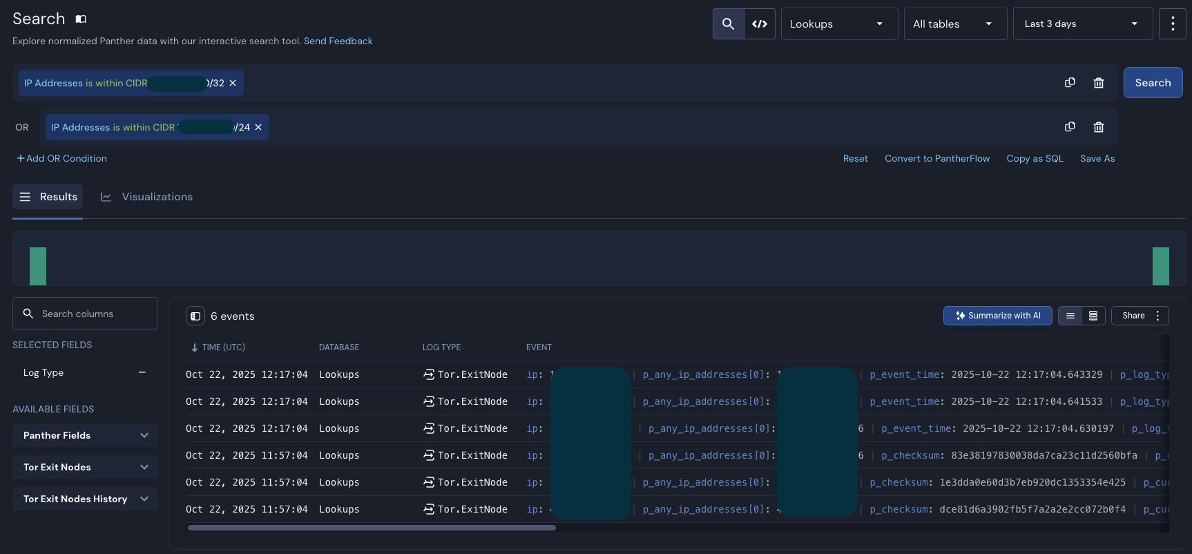
It's currently possible to perform a Search to match an IP inside a CIDR using the Search operator "is within CIDR" along with the array IP Addresses, which is an alias for p_any_ip_addresses. The following screenshot shows a relevant example:

In addition, there's Snowflake's function SEARCH_IP, that you can use with SQL and arrays. The following query works as expected, but you will have to do that for each log table:
select p_any_ip_addresses
from panther_logs.public.panther_audit
where
p_any_ip_addresses is not null
and
search_ip(p_any_ip_addresses, '1.1.1.0/24')
limit 10 Last but not least, the parse_ip method can be utilized to achieve the same goal.